Seção 1 — Dashboard
O Dashboard é a tela inicial do V3RCondo. Ao fazer login, você encontra aqui um resumo rápido da situação do seu condomínio.


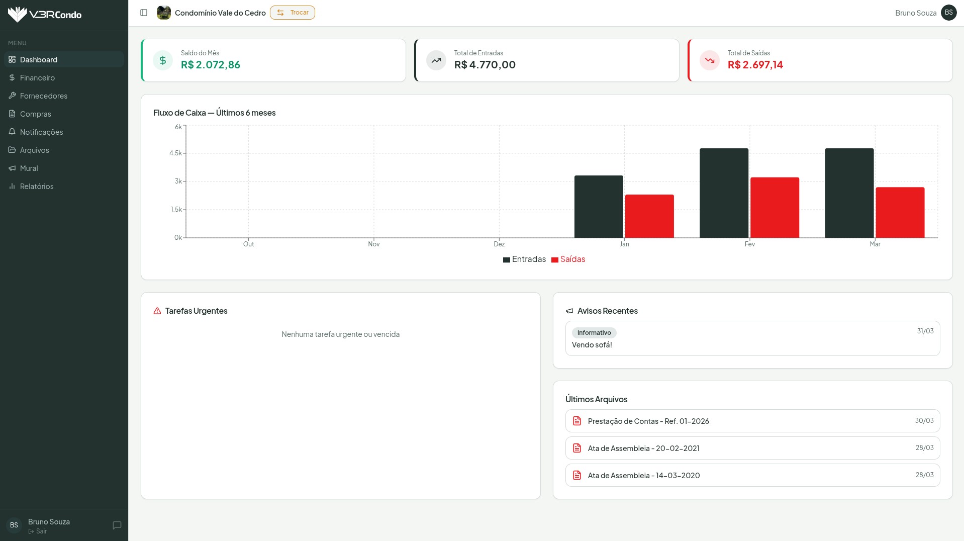
O que você vê no topo
Três cards de resumo financeiro do mês atual:
- Saldo do Mês — resultado do período (entradas menos saídas)
- Total de Entradas — soma de todas as receitas recebidas no mês
- Total de Saídas — soma de todas as despesas pagas no mês
Fluxo de Caixa
O gráfico de barras mostra a evolução mensal das entradas (verde escuro) e saídas (vermelho) nos últimos 6 meses. Use-o para identificar tendências e comparar o desempenho financeiro do condomínio ao longo do tempo.
Tarefas Urgentes (síndico)
Exibe as tarefas com prazo vencido ou classificadas como prioridade Alta. Cada item mostra o título da tarefa, o prazo e o nível de urgência. O número em laranja ao lado de “Tarefas” no menu lateral indica quantas tarefas urgentes estão pendentes.
Condôminos veem esta seção, mas ela aparece vazia — o módulo de Tarefas é exclusivo para síndicos.
Avisos Recentes
Exibe os posts mais recentes do Mural do condomínio, com categoria, título e data de publicação. Tanto síndicos quanto condôminos visualizam os mesmos avisos.
Últimos Arquivos
Lista os documentos mais recentemente disponibilizados no condomínio, com nome e data de upload. Clique em qualquer item para ir diretamente ao módulo de Arquivos.
Diferenças entre síndico e condômino
| Síndico | Condômino | |
|---|---|---|
| Resumo financeiro | ✅ Visualiza | ✅ Visualiza |
| Fluxo de caixa | ✅ Visualiza | ✅ Visualiza |
| Tarefas urgentes | ✅ Vê tarefas pendentes | Seção vazia |
| Avisos recentes | ✅ Visualiza | ✅ Visualiza |
| Últimos arquivos | ✅ Visualiza | ✅ Visualiza |
| Menu lateral | Todos os módulos | Sem Tarefas e Configurações |